ScopeXに新たに「グルーピング機能」が追加されました。

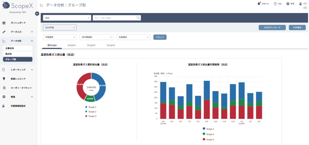
拠点を任意のグループに振り分けて、グループ別のCO2排出量をデータ分析画面から確認できるようになりました。

これにより、事業部別、エリア別、施設の種類別(例:工場、オフィス、店舗)など、組織構造や管理単位に合わせた、より実態に即したCO2排出量の可視化と分析が可能になります。

主な特徴:

  • 柔軟なグルーピング: 管理したい単位で自由にグループを作成し、複数の拠点を登録できます。
  • 多角的な比較分析: グループごとの排出量比較や、特定のグループの排出量の推移(前年同月比など)をグラフで直感的に把握できます。
  • 詳細な深掘り: 全社合計からグループ別へ、さらにグループから拠点別の排出量へと、クリック操作で簡単に詳細を確認できます。

この機能を活用することで、排出量の多いグループを特定し、的確な削減目標の設定や施策の立案・評価にお役立ていただけます。

目次